بروتوكول NEAR يسجّل مليون معاملة في الثانية داخل بيئة اختبار قائمة على التجزئة

سجّل بروتوكول NEAR مليون معاملة في الثانية خلال اختبارات معيارية اعتمدت على 70 شارد، ما يبرهن أن التجزئة قادرة على توفير قابلية توسّع تتخطى بكثير القدرة القصوى لشبكة فيزا.

سلمى بدوي بواسطة سلمى بدوي فادي محمود محرر فادي محمود تم التحديث 4 دقائق قراءة
بروتوكول NEAR يسجّل مليون معاملة في الثانية داخل بيئة اختبار قائمة على التجزئة

أبرز نقاط

  • اعتمد معيار NEAR على 70 شارد تعمل عبر أجهزة Google Cloud بتكلفة تقارب 900 دولار شهريًا لتحقيق هذا الإنجاز.
  • شمل الاختبار تحويلات الرمز الأصلي فقط دون تشغيل العقود الذكية، ما يشير إلى أن القدرة الفعلية في الاستخدام الواقعي قد تختلف عن الأداء الأقصى.
  • تعمل NEAR حاليًا بتسع شارد فقط على الشبكة الرئيسية، ما يضعها بين أعلى شبكات الطبقة الأولى من حيث القدرة النظرية على معالجة المعاملات.

حقق بروتوكول NEAR إنجازًا لافتًا بعد أن سجّل مليون معاملة في الثانية داخل بيئة اختبار صُممت لمحاكاة ظروف الاستخدام الواقعي. ويساعد هذا التطور في تأكيد أن التجزئة تُعد طريقة فعّالة لرفع قابلية التوسع وزيادة القدرة الاستيعابية في سلاسل الكتل عالية الأداء، متجاوزة بذلك القدرة القصوى لشبكة فيزا البالغة نحو 65 ألف معاملة في الثانية.

وأوضحت مؤسسة NEAR هذا الإنجاز في منشور مدونة بتاريخ 8 ديسمبر، مشيرة إلى أن الاختبار اعتمد على “معيار قابل للتحقق علنًا باستخدام كود حقيقي، وأحمال عمل واقعية، وأجهزة Google Compute Engine C4D عالية الأداء ومنخفضة التكلفة عبر 70 شارد”.

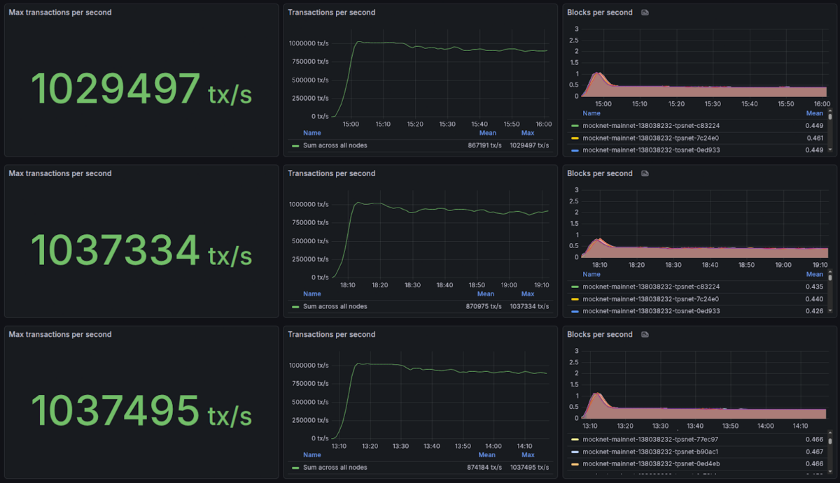
ووفق النتائج المنشورة، سجّلت ثلاث لوحات قياس في Grafana ذُرى بلغت 1,029,497 و1,037,334 و1,037,495 معاملة في الثانية، قبل أن يحافظ النظام على أداء ثابت يقارب مليون معاملة في الثانية لمدة تقارب ساعة كاملة في كل اختبار.

ذكرت المدونة أن الاختبار اعتمد على توزيع المصدّقين عبر 70 شارد تعمل على أجهزة Google Cloud من فئة الاستخدام التجاري، بتكلفة تقدَّر بنحو 900 دولار شهريًا. ورغم أن هذه التكلفة تظل في المتناول، فإنها أعلى بكثير من الحد الأدنى المطلوب لتشغيل مُصدّقي القطع على شبكة NEAR، والذي يُقدّر بنحو 15 دولارًا شهريًا وفق بيانات Node Studio التابعة لـ Meta Pool.

كما اقتصر الاختبار على تحويلات الرمز الأصلي دون تنفيذ العقود الذكية، وهي عمليات تستهلك غازًا وقدرة حسابية أكبر، ما قد يخفض القدرة الحقيقية للمعاملات في الثانية عند التشغيل الكامل. كما تعمل شبكة NEAR الرئيسية حاليًا بتسع شارد فقط، لا بـ70 شارد كما في الاختبار، ما يعني أن القدرة الحالية بعيدة جدًا عن مليون معاملة في الثانية.

رغم هذه الفوارق، تُظهر النتائج أن بروتوكول NEAR قادر، مع المزيد من التحسينات، على التوسع إلى مستويات تقترب من مليون معاملة في الثانية مع الحفاظ على الاستقرار والاعتمادية، كلما ارتفع الطلب وزاد الإقبال على مساحة الكتل.

 ما مقدار الـ TPS الذي يمكن أن تحققه شبكات البلوكشين ومعالجات الدفع الأخرى؟

تستطيع فيزا (NYSE: V) التوسع نظريًا إلى معالجة 65 ألف معاملة في الثانية، وفقًا لـ The Banking Scene. وفي عام 2024، عالجت الشركة ما يقارب 25,091 معاملة في الثانية عالميًا، استنادًا إلى إجمالي نحو 293 مليار معاملة مدفوعات خلال العام.

وتُظهر بيانات جمعها موقع Coinspeaker من Chainspect في 8 ديسمبر الحدّ الأقصى النظري للمعاملات في الثانية على شبكات بلوك تشين مختلفة، اعتمادًا على اختبارات معيارية مشابهة لاختبار NEAR أو عبر حسابات تقريبية من محللي Chainspect.

وأوضح الفريق منهجية الحساب بالقول إنهم يقسمون حجم الكتلة (بوحدات الغاز أو البايت أو القدرة الحسابية) على حجم أصغر معاملة ممكنة وهي عادةً تحويل الرمز الأصلي لتحديد العدد الأقصى للمعاملات داخل الكتلة. ثم يُقسّم هذا العدد على زمن إنتاج الكتلة لاستخراج قيمة TPS.

وعند مقارنة أكبر العملات الرقمية من حيث القيمة السوقية، تأتي بروتوكولات Sonic وICP وAptos بعد NEAR مباشرة، بقدرة نظرية تقارب 400 ألف و210 آلاف و160 ألف معاملة في الثانية على التوالي.

وتليها Sui وTON وبولكادوت وسولانا بقدرات نظرية تبلغ نحو 120 ألف و105 آلاف و100 ألف و65 ألف معاملة في الثانية، على التوالي. ومع ذلك، تظهر بيانات Chainspect أن سولانا تمتلك أعلى “TPS لحظي” فعلي بين جميع الشبكات، مسجلة نحو 1,238 معاملة في الثانية وقت كتابة هذه السطور.

وبذلك، يضع هذا الإنجاز NEAR بين شبكات الطبقة الأولى ذات أعلى قدرة نظرية وأكثرها قابلية للتوسع. ويأتي ذلك ضمن سلسلة تطورات إيجابية تشهدها منظومة NEAR، كما أشار إليها تقرير Coinspeaker.

ففي 5 ديسمبر، أطلقت NEAR مشروع TravAI بالتعاون مع ADI Chain، حيث تتولى وكلاء الذكاء الاصطناعي إدارة عملية الحجز السياحي بالكامل، من البحث وحتى الدفع باستخدام العملات الرقمية. وفي 3 ديسمبر، أعلنت المؤسسة عن NEAR AI Cloud وPrivate Chat، وهما منتجان بدأ لاعبين بارزون مثل متصفح Brave في دمجهما بالفعل.

كما أضافت منصة Kalshi دعمًا لرمز NEAR الأصلي، فيما تجاوزت NEAR Intents حاجز 7 مليارات دولار في حجم مقايضاتها المجرّدة عبر السلاسل منذ الإطلاق.

أخبار العملات الرقمية, الأخبار, خبر اليوم
سلمى بدوي

سلمى كاتبة محتوى متخصصة في إنتاج الأخبار، الأدلة التعليمية والشروحات المبسطة للإستثمار و التداول في الأصول الرقمية مثل العملات المشفرة و العقود الآجلة أو عقود الخيارات الثنائية للعملات الرقمية. انضمت سلمى إلى فريق تحرير النسخة العربية لموقع CoinSpeaker، و تركز في مقالاتها على تقديم المفاهيم المالية و التقنية المعقدة بطريقة واضحة وميسرة الفهم للمبتدئين.

مقالات ذات صلة